PRTG는 사용자 환경에 따른 웹 인터페이스(UI)를 두 가지 모듈로 제공합니다.
관제 성격과 운영 상, 장시간의 밝은 해상도로 인한 눈의 피로도를 낮출 수 있는
다크 모드와 기존 운영 방식의 라이트 모드로 선택이 가능합니다.


PRTG v18 버전 시절부터 제공을 했으니, 애플과 마이크로소프트의 다크모드가 낯설지 않네요.

내 계정의 설정에서 화면모드를 다크모드와 라이트모드로 구성이 가능하며, 각 사용자 별 로그인에 따른 개별 화면 구성이 가능하다는 장점도 있습니다.
모든 계정 사용자가 동일한 인터페이스를 가져가는 것이 아닌, 개별 사용자의 업무 취향을 반영한다고 할수 있지 않을까요?
note. 부가적으로, 당연히 제공되었을 법한 System Timetable 표기사항도
MM.DD.YYYY HH:MM:SS(AM/PM)
초기 버전에서는 영문 표기 형식의 일정표기가 되던 사항을
YYYY-MM-DD HH:MM:SS(AM/PM)
년-월-일-시-분의 형식도 제공하고 있습니다.
PRTG의 일반적인 인터페이스 환경 설정이 가능하다면,
SecuNM에서 제공하는 개선된 인터페이스는 어떨까요..
IT 인프라의 다양한 환경과 모니터링을 구성하고 지원하면서,
IT 관리자는 더욱 간결하고 직관적인 구성의 필요성을 느끼며 이를 실 PRTG 운영에 반영하여 커스텀을 지원하고 있습니다.
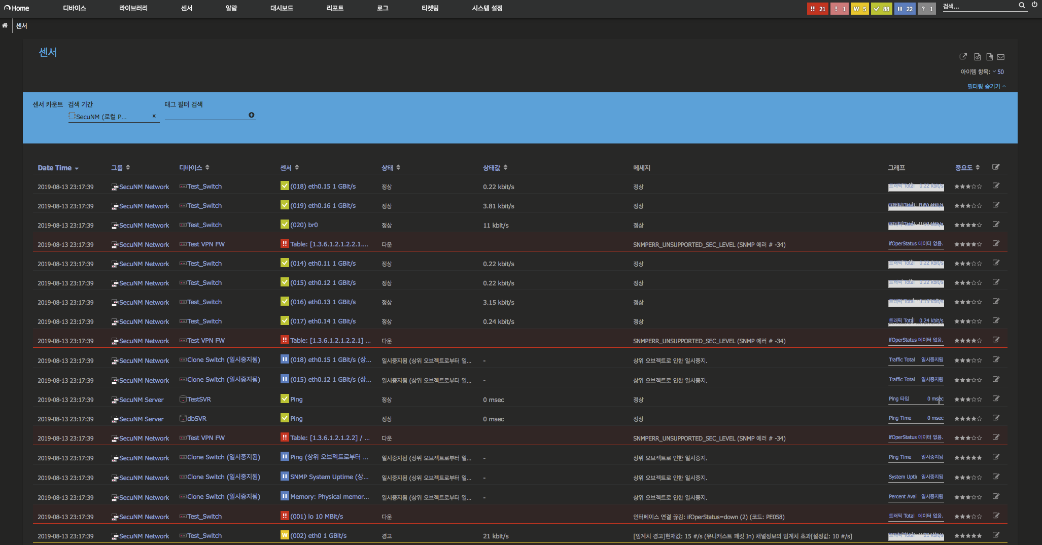
PRTG 내 Alarm 현황을 보면, Sensor 위주로 정렬되어 있던 기본 표기 사항을 국내 IT 운영자의 현황에 맞추어
[Date Time]-[그룹]-[디바이스]-[센서] 단위의 테이블 구조화하여, 간결하게 현 상황의 알람 리스트를 반영하였습니다.
때에 따라, 분산 수집 환경에서는 Probe 항목 별로도 운영 구성 사항을 테이블에 반영하여, 구분이 가능합니다.


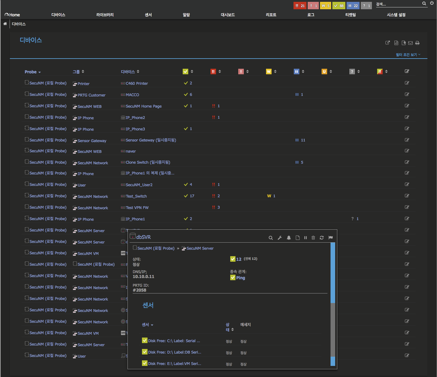
디바이스의 운영 가동 현황을 더욱 간결하게, [Probe 운영] - [그룹] - [디바이스]로 구분 정렬!


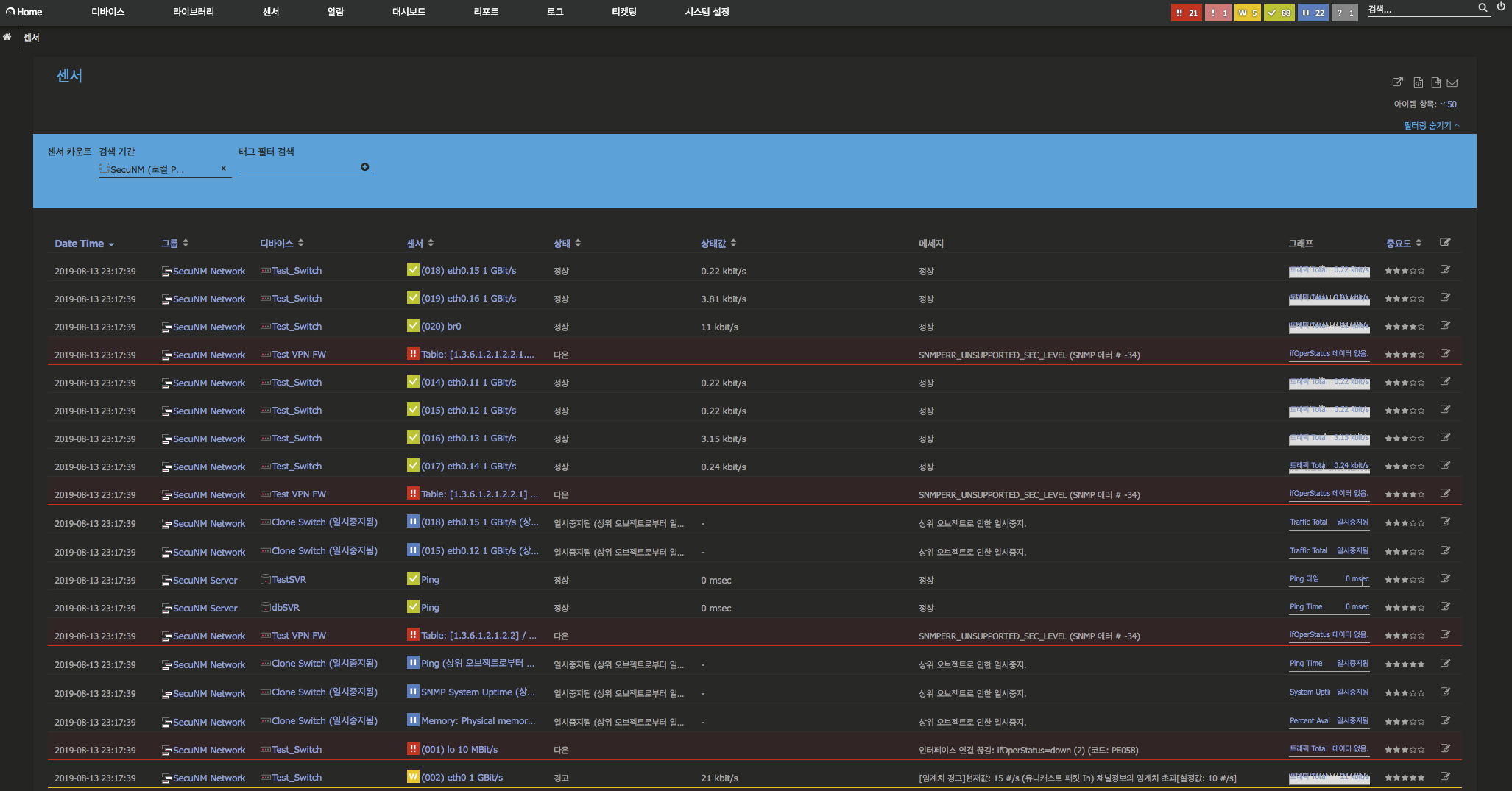
전체 센서 리스트의 운영 현황도 직관적으로, [Probe 운영] - [그룹] - [디바이스] 순으로 구분 정렬!


기본 PRTG의 운영 환경도 직관적이고 편리하지만,
국내 운영자의 요구와 반영 사항에 맞추어, 테이블열의 재구성을 갖추어
보다 간결고 직관적인 리스트 현황을 구현하고 모니터링을 할 수 있습니다.
'PRTG Customize > Customize' 카테고리의 다른 글
| PRTG 대시보드 컨텐츠 개선(1)-#도넛 형태 알람 카운트 현황 기능 추가 (0) | 2019.08.21 |
|---|---|
| PRTG 웹 GUI 개선(4) #PRTG 웹접속-망분리(폐쇄망)에서 크롬 웹 프로그램 다운로드 기능 추가 (0) | 2019.08.19 |
| PRTG 리포트 기능 개선 : 리포트 출력의 시간을 더하다!(YYYY-MM-DD-hh-mm) 기능 추가 (0) | 2019.08.16 |
| PRTG 웹 GUI 개선(3) #PRTG 그룹, 디바이스 카운트 집계 (0) | 2019.08.14 |
| PRTG 웹 GUI 개선(2) #SNMP Trap로그, SysLog 뷰 개선 (0) | 2019.08.14 |