PRTG 대시보드 컨텐츠의 그래프 모듈에서도 이제 직접 링크를 타고 상세 현황을 볼 수 있습니다.
PRTG 사용자의 친숙한 화면인 그래프 모듈의 대시보드 페이지 뷰 입니다.
대 다수의 사용자는 PRTG의 운영 시, 대상 디바이스의 트래픽 / CPU/ Memory 같은 센서를 추가하고,
간단한 대시보드 화면 구성을 통해 직관적으로 그래프 현황을 보고 튀는 그래프 영역 또는 다운 상태를 감지하고 있습니다.

"이는 PRTG의 가장 기본 특성이자, 오랜 기간 변치 않는 기능 중에 하나입니다.
하지만, 여기서 고민되는 것이
구성된 대시보드의 그래프 모듈은 1차원적인 그래프 화면으로써,
링크 기능이 없어서
해당 디바이스, 센서의 장애/모니터링 현황을 감지 시에는
사용자는 새로운 웹브라우저를 활용
또는
로그인을 걸쳐 해당 디바이스의 화면 위치를 찾아가야 하는 번거로움이 발생합니다."
그래서, 대시보드 그래프의 컨텐츠 파일을 수정 보완했습니다.
그래프 컨텐츠를 보다 직관적으로 활용을 할 수 있도록 반영했습니다.
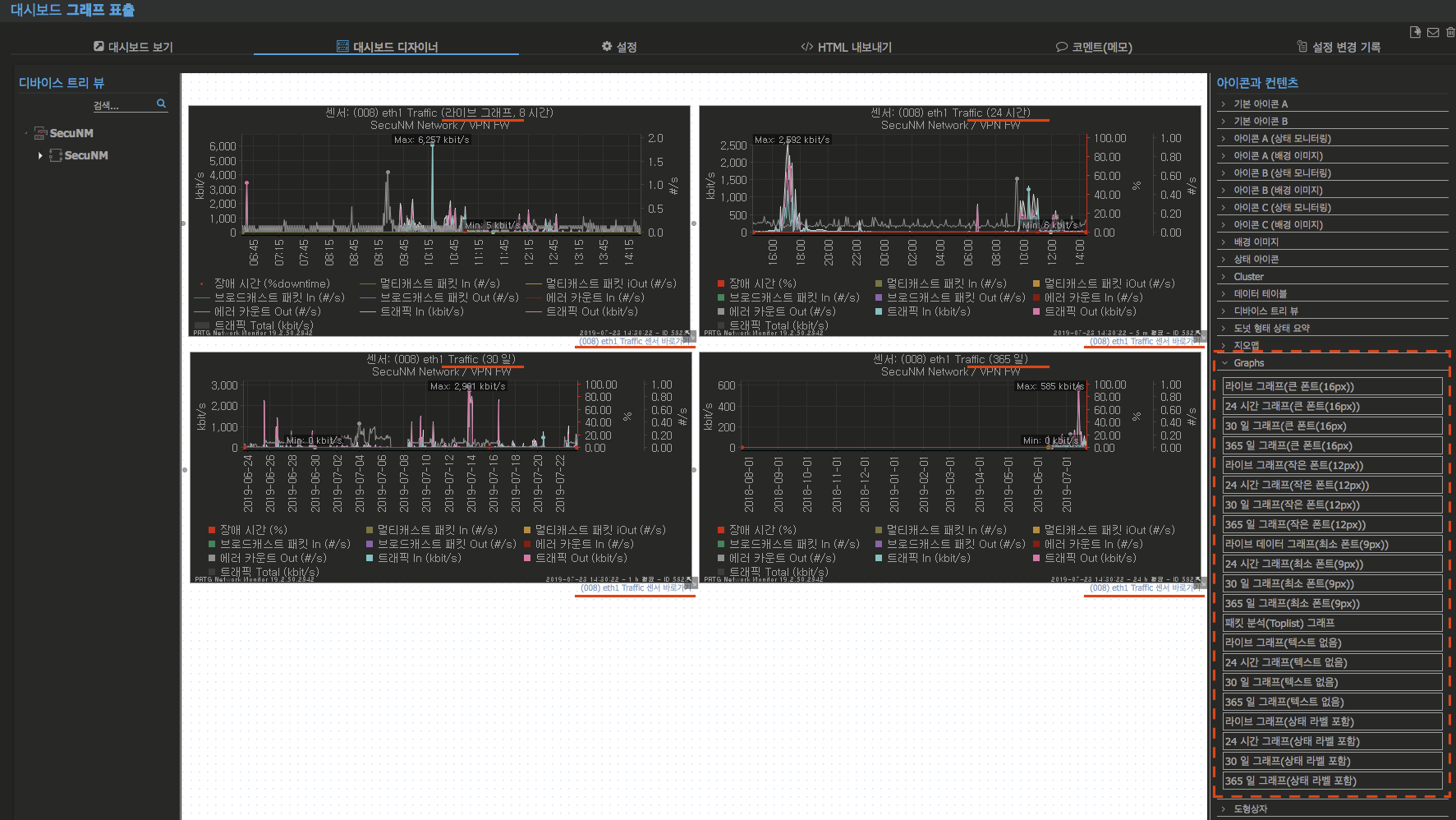
[PRTG 대시보드 구성의 예시]


우측 열의 아이콘과 컨텐츠 항목의 'Graph' 컨텐츠 리스트를 보면, 각기 그래프 모듈에 따라,
라이브 그래프 | 24시간 그래프 | 30일 그래프 | 365일 그래프
그래프의 표출되는 폰트의 크기에 따라,
큰 폰트(16px) | 작은 폰트(12px) | 최소 폰트(9px) | 텍스트 없음(텍스트 없이, 그래프만 표출)
로 구분집니다.
폰트의 형식은 한글 인터페이스 이전 원어에는 구분 없는 Large | Small | tiny 로 구분 짓지만, 명확하게 구분하고자 정의를 해 놓았습니다.
또한, 국내 대시보드 구성은 대부분 큰 모니터 TV에 별도로 걸어 놓기 때문에 폰트 크기도 일부 상향 조정을 했습니다.
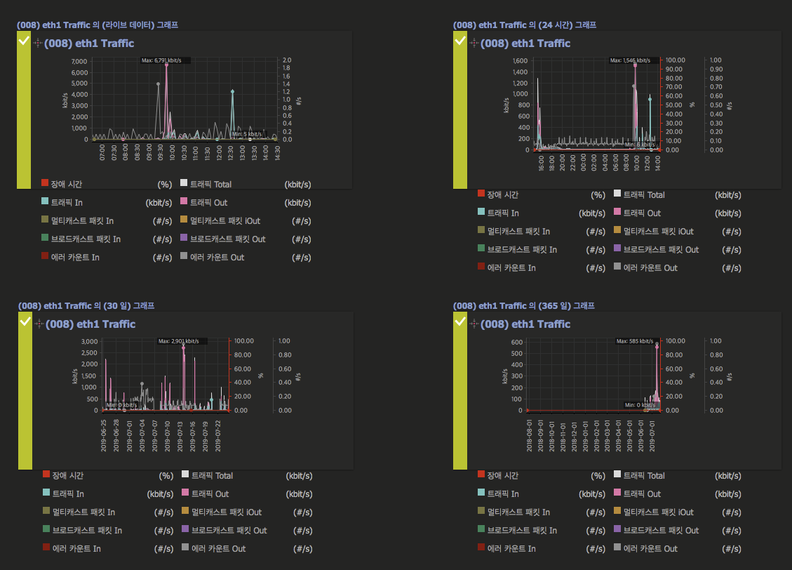
[PRTG 대시보드 그래프 링크 설정 반영에 적용시, 전환되는 사항]

대시보드의 그래프 모듈은 해당 센서의
라이브 데이터 | 24시간 | 30일 | 365일 의 라이브 그래프 의 위치를 새 탭으로 열리게끔 반영되었습니다.
[PRTG 그래프(상태 라벨 포함)]
그래프 컨텐츠 항목 중에는 좌측 상단의 라인에서 상태를 알려주는 컨텐츠 항목들도 있습니다.
상패 라벨 포함에서는 기본 그래프 영역 안에
그래프(상태 라벨 포함) 컨텐츠 :
- 라이브 그래프(상태 라벨 포함)
- 24시간 그래프(상태 라벨 포함)
- 30일 그래프(상태 라벨 포함)
- 365일 그래프(상태 라벨 포함)

일반적인 그래프 모듈과 달리 상태 라벨 포함은 좌측의 라인 바에
모니터링의 상태에 따라 정상 | 경고 | 다운 의 알람 형태의 색상이 표출 됩니다.
그래프 모듈의 센서 이름에 마우스를 올려 두면, 하기와 같이 현황 보기를 팝업 매뉴로 보실 수 있습니다.
그래프 상단을 클릭하면, 해당 센서의 그래프 주기에 따라, 라이브 데이터 | 24시간 | 30일 | 365일 이동합니다.
그래프 중단을 클릭하면, 해당 센서의 현황 보기 탭으로 이동

상세 구성 및 컨텐츠는 PRTG 운영자 카페에서 확인하세요.
PRTG 대시보드 그래프 모듈 개선-링크 바로 가기 설정
PRTG 대시보드 그래프 모듈 개선-링크 바로 가기
PRTG 운영자 기술지원
cafe.naver.com/secunms
'PRTG Customize > Customize' 카테고리의 다른 글
| PRTG 리포트 템플릿(1)-#센서 요약 리포트 (0) | 2019.08.28 |
|---|---|
| PRTG 대시보드 컨텐츠 개선(3)-#Today, Yesterday 장애 이력 (0) | 2019.08.27 |
| PRTG 대시보드 컨텐츠 개선(1)-#도넛 형태 알람 카운트 현황 기능 추가 (0) | 2019.08.21 |
| PRTG 웹 GUI 개선(4) #PRTG 웹접속-망분리(폐쇄망)에서 크롬 웹 프로그램 다운로드 기능 추가 (0) | 2019.08.19 |
| PRTG 리포트 기능 개선 : 리포트 출력의 시간을 더하다!(YYYY-MM-DD-hh-mm) 기능 추가 (0) | 2019.08.16 |