네트워크 운영자 또는 관리자는 SNMP 통신을 통한 Management 외에도 Syslog, SNMP Trap 메세지 기반에서 네트워크를 분석합니다.
네트워크 장비에서 RMON service를 제공하고 활용하는 경우, 네트워크 품질에 대한 상세 분석이 가능합니다.
네트워크 운영자 또는 관리자는 여러 네트워크 품질에 대한 상세 데이터 중에서도 RMON service를 통해서 주로 일반적으로 케이블 불량이나 네트워크의 불량 상태를 점검하기 위한 CRC error 모니터링을 중점으로 보게 됩니다.
RMON의 정의와 CRC 에러의 정의는 구글링을 통해서도 다양한 정보와 정의를 확인하실 수 있습니다.
1.RMON
ㅇ 1990년대 초반 SNMP를 통하여 주로 이더넷에 기반을 둔 장비들을 보다 더 효율적이고 적극적으로 모니터링하기 위해 출현한 표준
ㅇ원격지 네트워크 상에 흐르는 패킷 수집 및 성능에 관한 정보를 추출하는 기기/기능
2. 특징
ㅇ 그 종류로는,
- RMON1 : 데이터링크 계층 (Layer 2) 이하의 정보를 취급하는
- RMON2 : 망계층 (Layer 3) 이상의 정보를 취급하는 Enterprise급
ㅇ RMON Agent는 단지 하나의 기기 만이 아닌 하나의 세그먼트 전체에서 발생하는 트래픽을 파악 보여주게 됨
ㅇ RMON은 원격지 네트워크 세그먼트에 대한 성능 및 통계 데이터를 수집하기 위해 Probe라는 장치를 둠
3. RMON MIB
ㅇ RMON-1 MIB 구성
- statistics 그룹, history 그룹, alarm 그룹, host 그룹, host top N 그룹, matrix 그룹, filter 그룹, capture 그룹, event 그룹, token ring 그룹
ㅇ RMON-2 MIB 구성
- protocolDir 그룹, protocolDist 그룹, addressMap 그룹, nlHost 그룹, nlMatrix 그룹, alHost 그룹, alMatrix 그룹, usrHistory 그룹, probrConfig 그룹
RMON [정보통신기술용어해설]
www.ktword.co.kr
cisco catalyst2960 RMON configuration guide
Catalyst 2960 and 2960-S Software Configuration Guide, 12.2(53)SE1 - Configuring RMON [Cisco Catalyst 2960 Series Switches]
Configuring RMON
www.cisco.com
PRTG는 기본 RMON service를 기반으로 하는 네트워크 분석을 위한 센서를 제공합니다.

PRTG 상의 RMON sensor를 통해 회선의 상세 데이터를 기록하고 분석할 수 있지만, 다수의 네트워크 운영자는 중요한 CRC error만 수집하고 분석하기 원합니다.
그렇기 위해서는 RMON MIB 상의 OID 1.3.6.1.2.1.16.1.1 의 테이블 구조에서 CRC error OID값을 수신 받아야 합니다.
PRTG 상에서 CRC error OID 값을 테스트하고 센서로 생성하는 것은 무리없이 진행이 가능하지만, 이 네트워크 회선이 어느 회선인지 또는 회선의 정보(디스크립션 또는 Alias 정보)를 다시 PRTG 상에서 맵핑(매칭)시키는 작업은 고된 작업이 됩니다.
(센서의 명칭과 회선 명칭을 개별 수정하기에는 네트워크 장비의 회선 수와 모니터링 디바이스의 수가 만만치 않으니깐요.)
여기 PRTG 운영 상에서 기본 RMON type sensor가 아닌 필요 정보 즉, CRC error의 필수 정보를 기반으로 생성할 수 있는 커스텀 센서를 구현했습니다.
[PRTG, CRC error Custom sensor]

커스텀 센서 상에서, 채널로 함께 구조화된 "멀티캐스트, 브로드캐스트의 패킷 카운트"는 일반 SNMP Traffic sensor 상에서도 채널 추가를 통해 트래픽 상의 분석을 함께 할 수 있습니다.
하지만, SNMP Traffic sensor 모니터링 구현에서 임팩트 있게 Traffic In /Out / Total 의 정보만 바라보고 부가적인 항목으로 CRC error Custom sensor 에 조합을 했습니다.
RMON service 를 통해 RMON sensor 상의 다양한 네트워크 분석을 위한 정보를 제공하지만, 커스텀 센서를 통해 CRC error | DropEvent | Multicast | Boradcast 유입량의 중점 사항만 채널 정보로 활용했습니다.
note.
PRTG Traffic sensor 상의 멀티캐스트, 브로드캐스트의 패킷 카운트는 In / Out/ Total로 구분되며, RFC상의 RMON-MIB 에서의 멀티캐스트, 브로드캐스트의 패킷 카운트는 Total 값만 카운트 됩니다.
PRTG상에서 CRC error 모니터링은 다양한 연동 방식을 통해 구현이 가능합니다.
※ [기본 공통 적용 사항]
[CRC]Port("Port number"): "(ifName) 정보" "ifalias 정보"를 함께 호출해서 생성된 모니터링 센서의 회선 정보의 구성 없이 한 번에 일괄 호출을 해 올 수 있습니다.
※ SNMP table 연동 방식
SNMP table 정보를 호출해 초기 스캔 시, 채널 구성 정보를 정의할 수 있습니다. 정의 시에 네트워크 장비의 PRTG 디바이스 구성 시에 원하는 회선 정보를 한 번에 일괄 호출하여 구성이 가능합니다.※ PRTG 디바이스 템플릿 제공.
PRTG 상에서 Template 으로 구성(생성)하여, 디바이스의 템플릿 제공으로 센서 추가에서도 해당 CRC Template 를 지정하여 스캔 시에 테이블 정의 없이 구성 사항을 생성이 가능합니다.
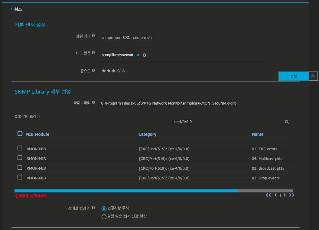
※ PRTG 상에서 인식 가능한 MIB 파일(oidlib) 제공.
RFC 규격에 따른 RMON-MIB 파일은 대다수 모니터링 솔루션에 기본 탑제가 되어 있습니다.
PRTG 상에서 상기 채널 정보만 인식하고 호출할 수 있는 별도의 커스텀 MIB 파일을 활용하여, 채널 구조에서 필수 정보만 확인이 가능합니다.
무엇보다, MIB 파일 상에서 회선 명칭이 맵핑 될 수 있도록, 카테고리에서 [CRC]Port("Port number"): "(ifName) 정보" 확인이 가능합니다.
[PRTG-RMON oidmib]

note.
RMON service 활용 여부는 네트워크 장비의 제조사 또는 데이터시트에서 확인할 수 있습니다.
PRTG 상의 SNMP 테이블 정보 호출 방식 또는 디바이스 템플릿 제공 방식은 각기 최초 센서 호출의 차이점이 있습니다.
PRTG 상에서 인식 가능한 MIB 파일(oidlib) 활용 시에는 회선 하나의 인식가능한 다수의 센서를 동시에 호출 시에 센서 명칭이 반영이 되지 않습니다.
해당 정보의 구현 사항은 PRTG 기술지원 카페를 통해 구성 방법과 디바이스 템플릿 사항을 받아 보실 수 있습니다.
'PRTG Customize > Customize' 카테고리의 다른 글
| PRTG 대시보드 컨텐츠 개선(6)-#기본 아이콘의 상태 배열 (0) | 2020.05.26 |
|---|---|
| PRTG 대시보드 컨텐츠 개선(5)-#Top 리스트 (0) | 2020.05.18 |
| PRTG 웹 GUI 개선(8) #망분리(폐쇄망)에서 PRTG 프로그램 다운로드 부가 기능 (0) | 2020.04.02 |
| PRTG - 웹 GUI 개선(7) #절제된 웹 인터페이스(그룹/디바이스 뷰) (0) | 2020.03.24 |
| PRTG 웹 GUI 개선(6) #센서 오버뷰 현황, PRTG 성능 영향도와 태그 기록 (0) | 2020.03.20 |