
안녕하세요 플래티넘 파트너 씨큐앤엠입니다.
NMS PRTG는 수집된 데이터를 웹서비스 기반으로 모니터링하고 있습니다.
Enterprise Console의 Windows CS 형태로 고객사 PC의 Client 모듈처럼 내려받아 모니터링이 가능하지만,
대다수 사용자는 웹브라우저를 띄우고 모니터링 화면을 주관하고 있습니다.

"PRTG 운영 고객사의 웹 로딩이 느리다는 요청사항이 많았습니다.
그래서, 직접 크롬 메모리, 리소스 등 웹브라우저의 성능 테스트를 진행해 보았습니다.
포스트는 1편과 2편으로 구성을 나누었습니다.
1편은 테스트 환경과 구성에 관한 내용.
2편은 결과 및 그래프의 활용."
웹브라우저의 최적화된 환경을 검색하다 보니, 이미 구글에서도 크롬의 메모리 성능 저하의 많은 성토와 방향을 제시하고 있었네요.
우리는 최대한 객관적이고 정확한 성능 추이를 보기 위해,
브라우저 테스트 환경은 '크롬, 파이어폭스, 인터넷 익스플로러'의 웹브라우저를
각기 OS의 'Windows 2012R2, Windows 10 Pro, Windows 7 Pro'의 환경에서 동일하게 환경 테스트를 진행해 보았습니다.
PRTG Web Interface를 위한 System requirement 사항은 아래와 같습니다.

※웹브라우저 성능 테스트를 위한 대시보드

※웹브라우저 상세 테스트 환경
- Chrome version 64.3.3282 & 65.0.3325 & 시크릿 모드(Secret Tap)
- Firefox version 58.0.2
- Internet Explorer 11.0.9600
※ OS 운영 상세 테스트 환경
|
OS |
CPU |
Memory |
웹브라우저 테스트 |
|
Windows 2012R2 |
Quad core |
8GB |
크롬 일반탭 |
|
Windows 10 Pro 64bit |
Quad core |
16GB |
크롬 일반 탭, 파이어폭스 |
|
Windows 10 Pro 64bit |
Quad core |
8GB |
크롬 일반 탭(일반 포털 등 웹 환경 비교) |
|
Windows 10 Pro 64bit |
Quad core |
8GB |
크롬 보안 탭, IE11 |
|
Windows 7 Pro |
Quad core |
12GB |
크롬 일반 탭, IE11, 파이어폭스 |
※ 웹브라우저 모니터 대상 테스트 환경
우선 동일한 환경으로 맞추기 위해서 각 OS에는 웹브라우저 탭은 5개로 동일 설정.
사용된 웹브라우저는 각기 PRTG에서 보이는 동일 URL로 설정을 맞추어 놓았습니다.
PRTG 환경 외에도 일반 PC의 포털사이트 등 인터넷 환경을 비교해서 설정을 해 보았습니다.(Windows 10 Pro)

2-3days를 지속관찰하기 위해, 일부 URL은 역동적으로 움직일 수 있는 iframe 기반의 모니터링 로테이션 화면으로 갖추진 화면을 구성하고 진행하였습니다.
※ note. 고정형 단일 웹페이지 뷰가 아닌, Customize를 통한 페이지 프레임이 주기적으로 돌아가는 로테이션 대시보드 페이지입니다.
※ 테스트 순서.
크롬의 경우, 최적화된 환경을 맞추기 위해 다음과 같은 설정을 스텝 별로 진행을 해보았습니다.
Step 1. Chrome version 64.3.3282 성능 테스트
Step 2. Chrome 하드웨어가 속 설정 제외, 캐시메모리 인터넷 사용 기록 삭제 후 성능 테스트
(파이어폭스 및 IE 역시, 캐시메모리 삭제 및 인터넷 사용기록 삭제.)
Step 3. Chrome version Update 65.0.3325 성능 테스트
※ 테스트 결과치를 받기 위해 활용된 PRTG 운영사항은,
- Windows Process Monitor : 성능 테스트 및 결과
- Sensor Factory : 각 브라우저 수집된 성능을 통합한 단일 그래프 추이,
- 대시보드 : TopList 운영 현황을 위한 Custom Table
- Report : 1m 그래프 모듈 Custom Report
- Report : Process Toplist 위한, Custom Report
- History Data : 모니터링 성능을 장애 시점 또는 분 단위로 체크하고 바로 볼 수 있는 리포트 구성.
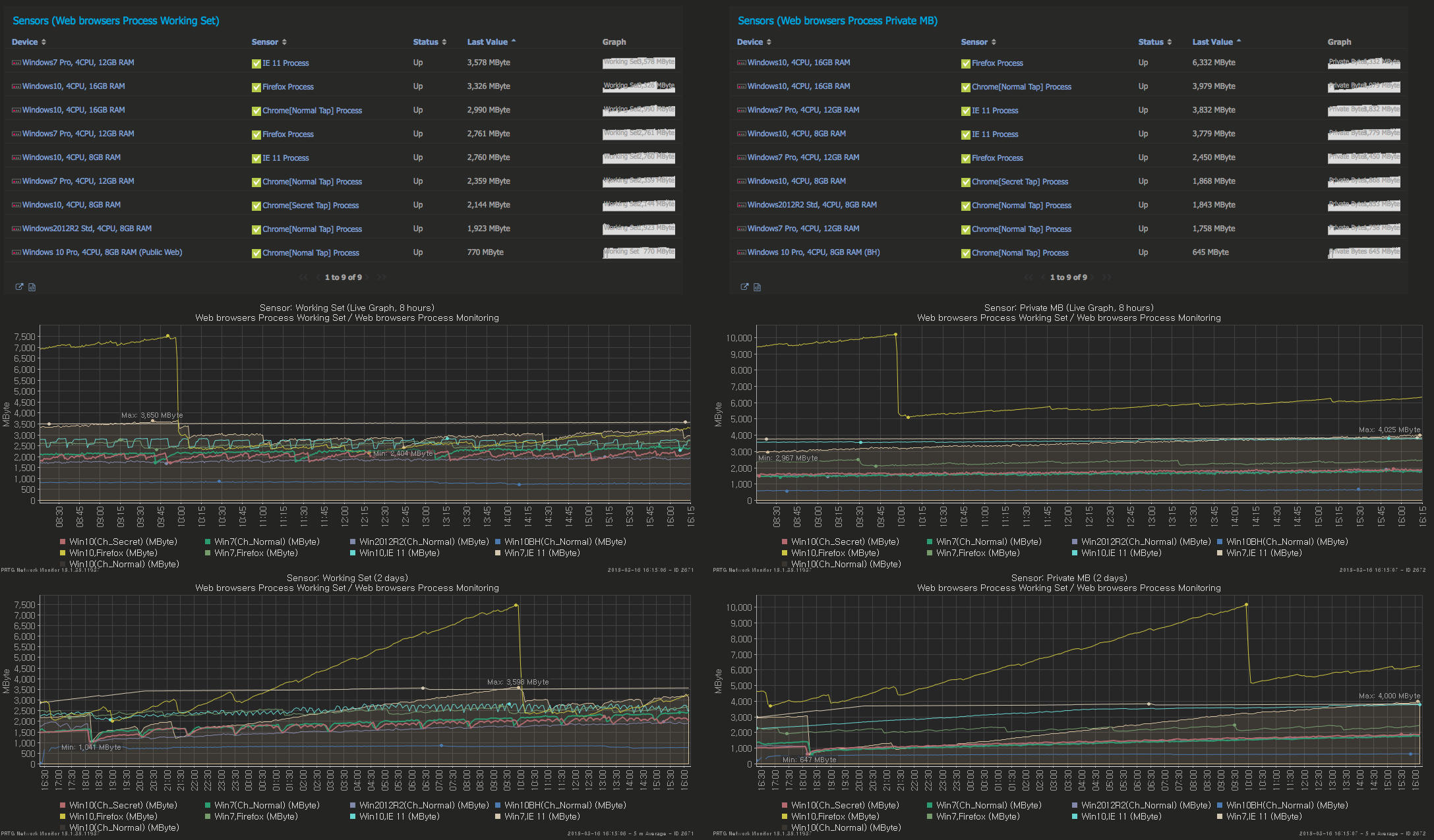
Windows Process Monitor 성능 수집

note.
- Chrome Process는 탭 별 존재하는데, 이는 Instances 운영현황에서 Process count로 표출됩니다.
- Working Set이라 하면, 일반적인 작업관리자 탭에서 운영환경보다는 리소스 모니터의 상세 모니터 사항을 WMI 기반으로 반영하여 가져오는 성능 모니터 화면입니다.

Sensor Factory 구성


TopList 운영 현황을 위한, 커스텀 테이블


※ 2편의 포스트에서 성능 결과에 따른 운영 현황을 정리 드리겠습니다.
'PRTG Case Study > Case Study' 카테고리의 다른 글
| PRTG 카운트 기록 - 카운트 현황 센서 제공 (0) | 2019.09.02 |
|---|---|
| PRTG - 아루바 네트웍스 모니터링 #2 DHCP 상태 모니터링 (0) | 2019.08.20 |
| PRTG - 텔레그램 알람 메세지 연동 (0) | 2019.08.13 |
| PRTG - 아루바 네트웍스 모니터링 #1 HA 구성 (0) | 2019.08.12 |
| 크롬 웹브라우저 성능 테스트 결과 by PRTG(2) (0) | 2019.08.10 |